The Prometheus community is updating so fast that some of the documentation written before is a bit out of date. Recently, I started to focus on observability again, and make up for some knowledge points in operation and maintenance.
1. Explanation of terms
- Grafana
A visualization tool that provides various visualization panels and supports various data sources, including Prometheus, OpenTSDB, MySQL, etc.
- Prometheus
A time series database, mainly used to collect, store, and provide query data to the public.
- Exporter
A program used to expose service monitoring metrics, providing API interface to Prometheus to pull monitoring data.
- PromQL
Prometheus’ built-in data query language, which provides support for rich querying, aggregation, and logical computing capabilities for time series data.
2. Install Prometheus
- Add Helm source
- Install Prometheus
|
|
If prometheus-node-exporter is not working, the default port 9100 is probably occupied. You can change the default port by editing DaemonSet with the following command.
|
|
- Uninstall
|
|
3. Installing Grafana
- Add the Helm source
|
|
It is worth noting that with this installation method, Grafana data is stored under the /var/lib/grafana path of the Pod, and the associated configuration will be lost if you restart Grafana. For production environments, you need to mount the storage volume. If a StorageClass is available, you can use the following parameters for persistent storage.
|
|
- Get the login password for the admin account
- Modify the access method of the Grafana service to NodePort
|
|
This is used to access Grafana via the host IP + 31892.
- Uninstall
|
|
4. Configuring Use
4.1 Adding data sources
In the left navigation bar, find [Data Sources].

Fill in the Prometheus access address http://prometheus-server.monitor.svc and you are done.

4.2 Adding a template
Find the Import button in the left navigation bar [+], I chose the panel with id 10856 to import. You can also go to the Grafana official website and select the appropriate panel to import, https://grafana.com/grafana/dashboards.

As shown below, here you need to select the data source added above.

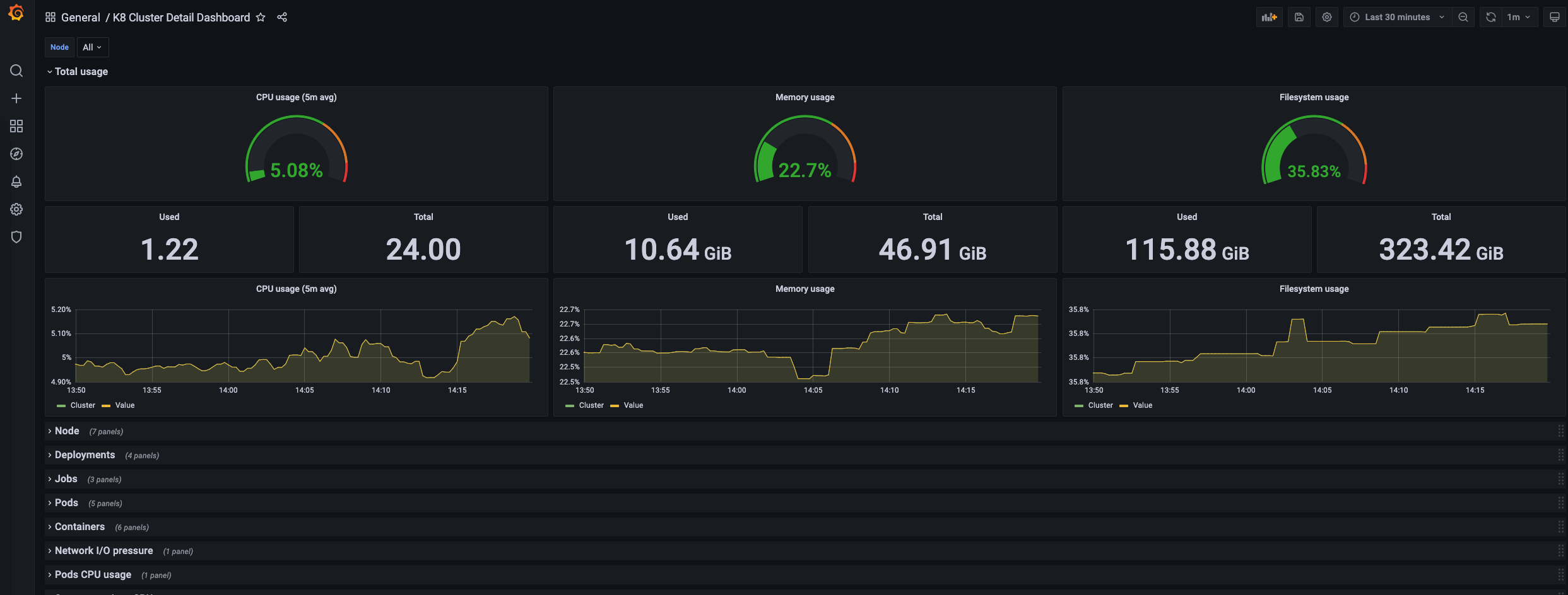
4.3 View Panel

4.4 grafana.ini configuration
Some of Grafana’s configurations are implemented by modifying grafana.ini, here are just a few that I use.